






中贏全自動無塔供水設備特點

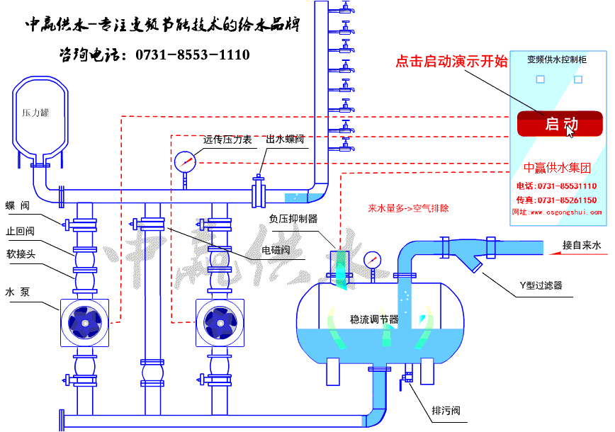
中贏全自動無塔供水設備原理圖

中贏全自動無塔供水設備現場圖片






全自動無塔供水設備泵房示意圖

中贏無塔供水設備概述
無塔供水設備是將交流變頻調速技術和微機控制技術應用于水泵自動控制設備之中,并與水泵機組相結合的機電一體化供水裝置。其核心設備交流變頻調速控制柜融合了微機控制變頻調速技術,微機控制PID調節技術和微機可編程控制器等目前市場上先進技術。
中贏無塔供水設備依據供水管網中瞬時變化的壓力和流量參數,自動改變水泵的臺數和運行轉速,實現恒壓變量供水的閉環調節,從而達到提高公司質量和節能的目的。
中贏無塔供水設備選型說明
無塔供水設備主要由變頻控制柜、壓力傳感器、水泵等組成。變頻控制柜由斷路器、變頻器、接觸器、中間繼電器、PLC等組成。
1. 供水系統選用原則
(1)蓄水池容量應大于每小時較大供水量。
(2)水泵揚程應大于實際供水高度。
(3)水泵流量總和應大于實際較大供水量。
(4)變頻控制柜選型:
用戶可根據供水量和供水高度確定水泵型號及臺數,然后對控制柜進行選型。
2. 變頻器
根據工藝要求,建議配用ABB ACS600系列變頻器。ACS 600系列變頻器是ABB公司采用直接轉矩控制(DTC)技術,結合諸多前進的生產制造工藝推出的高性能變頻器。它具有很寬的功率范圍,優良的速度控制和轉矩控制特性,完整的保護功能以及靈活的編程能力,較高的可靠性和較小的體積。
主要技術數據:
功率范圍:2.2-3000kW
電源電壓:380/400/415/440/460/480/500VAC 3相±10%;
電源頻率:48-63Hz
控制連接:2個可編程的模擬輸入(AI);1個可編程的模擬輸出(AO);5個可編程的數字輸入(DI);2個可編程的數字輸出(DO)。
連續負載能力:150% In,每10分鐘允許1分鐘
串行通訊能力:標準的RS—485接口可使變頻器方便地與計算機連接。
保護特性:過流保護、I2t、過壓保護、欠壓保護、過熱保護、短路保護、接地保護、欠壓緩沖、電機欠/過載保護、堵轉保護、串行通訊故障保護、AI信號丟失保護等。
外型結構緊湊,安裝方便。產品經過多種電氣規范認證,符合GE、UL及質量認證體系ISO9001和ISO4001等。
變頻器特別的直接轉矩控制(DTC)功能是目前較好的電機控制方式,它可以對所有交流電機的核心變量進行直接控制,無需速度反饋就可以實現電機速度和轉矩的控制。
ACS600變頻器內置PID、PFC、預磁通等八種應用宏,只需選擇需要的應用宏,相應的所有參數都自動設置,輸入輸出端子也將自動配置,這些預設的應用宏配置大大節約了調試時間,減少出錯。
3. 可編程序控制器
PLC建議采用西門子S7-200型。SIMATIC S7-200 可編程序控制器是模塊化中小型PLC系統,能滿足中等性能要求的應用;大范圍的各種功能模塊可以非常好的滿足和適應自動控制任務,各種單獨的模塊之泛組合以用于擴展;簡單實用的分散式結構和多界面網絡能力,使得應用十分靈活;方便用戶和簡易的無風扇設計;當控制任務增加時,可以自由擴展;大范圍的集成功能使得它的功能非常強勁。
多種的性能遞增的CPU和豐富的且帶有許多方便功能的I/O擴展模塊,使用戶可以根據實際應用選擇合適的模塊。當任務規模擴大,可隨時使用附加模塊對PLC進行擴展。
中贏全自動無塔供水設備參數
控制方式:變頻控制
安裝場所:室內
溫度環境:+5℃—+40℃
輸送液體:清水
液體溫度:0℃—+70℃
最高使用壓力:20kg/cm3
最小吸入壓力:0.2kg/cm3
允許吸入壓力:受到高使用壓力限制
水泵:立式/臥式多級離心泵
水泵組合臺數:2--6臺
電源:三湘×220/330V×50HZ
吸入、輸出管:不銹鋼鋼管
中贏無塔供水設備工作原理
無塔供水設備的基本工作原理是根據用戶用水量變化自動調節運行水泵臺數和一臺水泵轉速,使水泵出口壓力保持恒定。當用戶用水量小于一臺水泵出水量是,系統根據用水量變化有一臺水泵變頻調速運行,當用水量增加時管道系統內壓力下降,這時壓力傳感器把檢測到的信號傳送給微機控制單元,通過微機運行判斷,發出指令到變頻器,控制水泵電機,使轉速加快以保證系統壓力恒定,反之當用水量減少時,使水泵轉速減慢,以保持恒壓。當用水量大于一臺泵出水時,第一臺泵切換到工頻運行,第二臺泵開始變頻調速運行,當用水量小于兩臺泵出水量時,能自動停止一臺或二臺泵運行。在整個運行過程中,始終保持系統恒壓不變,使水泵始終工作在高校區,既保證用戶恒壓供水,又節省電能。設備不需配備專職操作人員。










共有2條評論
公司200人左右的深井,無塔供水設備,具體方案麻煩設計一下
好的
設備運行平穩,用了6年吧,大品牌還是值得信賴一些!下次有項目在合作!
責任是質量的保證,質量是品牌的生命!謝謝蔣總對我公司的肯定。以后8、9、10、11、12、13、14、15、16、17、18、19、20、21、22、23、24、25、26、27、28、29、30、31、32、33、34、35、36、37、38層高層樓房供水都可以找我們公司啊!嘿嘿!